There is no such OID. But fwInstancesCPU gives you the number.
When polling fwInstancesCPUTable you get the following, showing vdName, threads (look for fwkx_x giving you the number of corexl) and cpu load for these threads.
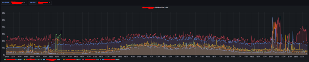
See data below from my own environment. Showing vs 4 having 6 cores
> fwInstancesCPUTable,agent_host=10.200.11.4,fwInstancesCPUInstanceName=fwk4_0,host=<pollerhost>,hostname=<secret firewall>,vdName=<secret vs> fwInstancesCPUUsage=6i 1625604524000000000
> fwInstancesCPUTable,agent_host=10.200.11.4,fwInstancesCPUInstanceName=fwk4_5,host=<pollerhost>,hostname=<secret firewall>,vdName=<secret vs> fwInstancesCPUUsage=14i 1625604524000000000
> fwInstancesCPUTable,agent_host=10.200.11.4,fwInstancesCPUInstanceName=fwk4_3,host=<pollerhost>,hostname=<secret firewall>,vdName=<secret vs> fwInstancesCPUUsage=5i 1625604524000000000
> fwInstancesCPUTable,agent_host=10.200.11.4,fwInstancesCPUInstanceName=fwk4_dev_1,host=<pollerhost>,hostname=<secret firewall>,vdName=<secret vs> fwInstancesCPUUsage=0i 1625604524000000000
> fwInstancesCPUTable,agent_host=10.200.11.4,fwInstancesCPUInstanceName=fwk4_kissd,host=<pollerhost>,hostname=<secret firewall>,vdName=<secret vs> fwInstancesCPUUsage=0i 1625604524000000000
> fwInstancesCPUTable,agent_host=10.200.11.4,fwInstancesCPUInstanceName=fwk4_1,host=<pollerhost>,hostname=<secret firewall>,vdName=<secret vs> fwInstancesCPUUsage=7i 1625604524000000000
> fwInstancesCPUTable,agent_host=10.200.11.4,fwInstancesCPUInstanceName=fwk4_2,host=<pollerhost>,hostname=<secret firewall>,vdName=<secret vs> fwInstancesCPUUsage=3i 1625604524000000000
> fwInstancesCPUTable,agent_host=10.200.11.4,fwInstancesCPUInstanceName=fwk4_hp,host=<pollerhost>,hostname=<secret firewall>,vdName=<secret vs> fwInstancesCPUUsage=0i 1625604524000000000
> fwInstancesCPUTable,agent_host=10.200.11.4,fwInstancesCPUInstanceName=fwk4_4,host=<pollerhost>,hostname=<secret firewall>,vdName=<secret vs> fwInstancesCPUUsage=38i 1625604524000000000
> fwInstancesCPUTable,agent_host=10.200.11.4,fwInstancesCPUInstanceName=fwk4_dev_5,host=<pollerhost>,hostname=<secret firewall>,vdName=<secret vs> fwInstancesCPUUsage=0i 1625604524000000000
> fwInstancesCPUTable,agent_host=10.200.11.4,fwInstancesCPUInstanceName=fwk4_dev_4,host=<pollerhost>,hostname=<secret firewall>,vdName=<secret vs> fwInstancesCPUUsage=0i 1625604524000000000
> fwInstancesCPUTable,agent_host=10.200.11.4,fwInstancesCPUInstanceName=fwk4_dev_3,host=<pollerhost>,hostname=<secret firewall>,vdName=<secret vs> fwInstancesCPUUsage=0i 1625604524000000000
> fwInstancesCPUTable,agent_host=10.200.11.4,fwInstancesCPUInstanceName=fwk4_dev_0,host=<pollerhost>,hostname=<secret firewall>,vdName=<secret vs> fwInstancesCPUUsage=0i 1625604524000000000
> fwInstancesCPUTable,agent_host=10.200.11.4,fwInstancesCPUInstanceName=fwk4_service,host=<pollerhost>,hostname=<secret firewall>,vdName=<secret vs> fwInstancesCPUUsage=0i 1625604524000000000
> fwInstancesCPUTable,agent_host=10.200.11.4,fwInstancesCPUInstanceName=fwk4_dev_2,host=<pollerhost>,hostname=<secret firewall>,vdName=<secret vs> fwInstancesCPUUsage=0i 1625604524000000000
The above translates to this graph, with no need to know corexl assigned, even giving the benefit of seeing individual threads spiking.
